Inkl. moms
Mac OSX
Windows
Beskrivning
Beskrivning
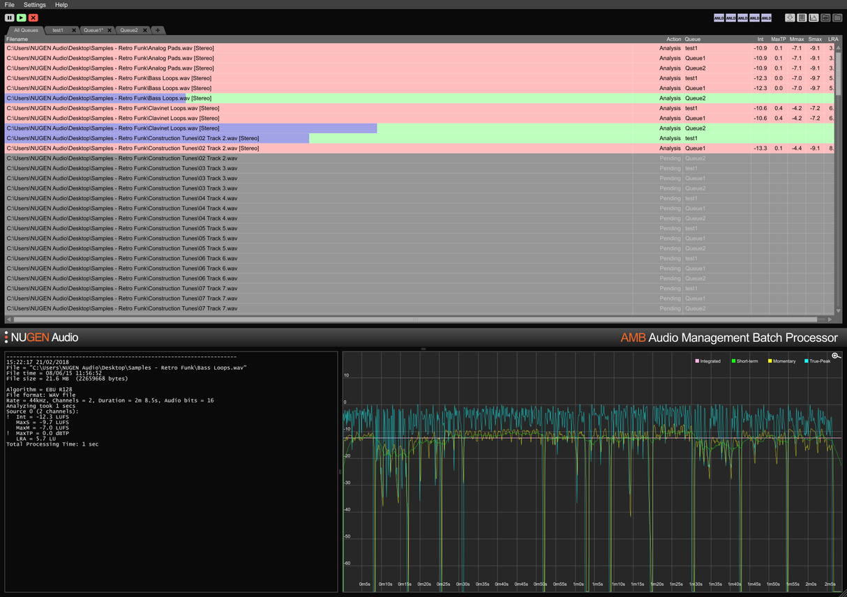
Audio Management Batch processor
För en fil, eller tusentals
AMB är en modulär applikation för Windows och OSX som gör det möjligt för postproduktionsanläggningar att påtagligt snabba upp arbetsflöden för en rad olika uppgifter, inklusive upmixing och loudness management.
AMB erbjuder en oöverträffad kraft och kontroll genom användning av trådade algoritmbehandlingar och flera behandlingstrådar som är adresserbara för parallell fil- och köhantering.
Loudness kärnmodul
Snabb, filbaserad loudness-profilering och korrigering enligt ITU-R BS. 1770 (CALM) och EBU R128-standarder. Övervakade mappar, varningsindikatorer, tillsammans med detaljerade post-mortem loggfiler och grafisk framställning hanteras alla från ett flexibelt intuitivt interface. Uppfyll flera/komplexa leveranskrav enkelt genom detaljerade auto-korrigeringsvillkor, som vanligtvis bearbetar filer med upp till 100x realtid.
Upmix kärnmodul
Kärnteknologier från NUGEN Audios hyllade Halo Upmix plugin används för batchbearbetning, vilket ger högkvalitativ, automatisk upmixing till 5.1 och 7.1 från stereo- och flerkälliga källor, med exakt nedmixkompatibilitet om det krävs.
DynApt tillägg
NUGEN Audios prisbelönta teknologi för loudness-kompatibel dynamisk anpassning, DynApt, möjliggör reduktion av dynamik i ljudet samtidigt som man undviker introduktion av dialogklarhetsproblem som är vanliga i omarbetat innehåll. Detta tillägg möjliggör LRA-mål och dynamisk innehållsomarbetning, identifierar och respekterar övergångar samtidigt som dialogklarhet bevaras, och strömlinjeformar anpassningen av långfilmer för TV, TV för webben och radio för podcast.
ProRes och MXF tillägg
Med ProRes-modulen hanteras PCM-ljud nativt inom vilken ProRes- eller .mov-behållare som helst, vilket lämnar video och metadata orörda.
Med MXF-modulen hanterar AMB PCM-ljud nativt inom flera MXF-format (PCM-ljud i OP-1a och OP-Atom driftsmönster) vilket lämnar annan data intakt, sparar tid och undviker potentiella filkonverteringsfel.
Dolby E tillägg
Nativ avkodning och kodning av Dolby E-filer. Dolby E-modulen gör det möjligt för AMB att avkoda Dolby E-filer till PCM-ljud och/eller koda PCM-ljud till Dolby E, med full Dolby metadata-support.
Enterprise tillägg
Full automation, skriptering och rapportering i AMB och enkel MAM-integration. Enterprise-tillägget maximerar effektiviteten för större nätverksarbetsflöden.
Funktioner inkluderar e-postaviseringar för köavslut och analysfel, post-behandlingsskriptkörning och plattformsoberoende kommandoradsstöd (OSX/Windows).
Kö-/Trådexpansioner
Den grundläggande konfigurationen av AMB får åtkomst till två övervakade mappar/köer som standard. Varje köexpansion ger en ytterligare övervakad mapp och/eller behandlingskö, upp till totalt 16.
Som standard inkluderar den grundläggande AMB-konfigurationen också två oberoende behandlingstrådar som optimerar arbetsflöden genom att tillåta två samtidiga processer att köras parallellt. För ännu större kraft och effektivitet kan en AMB trådexpansion läggas till; varje instans aktiverar en extra behandlingstråd upp till totalt 16.
För arbetsgrupper
Spara tid och öka noggrannheten i efterlevnadskontroller och korrigeringar. Med AMB som automatiskt övervakar utmatningsmappar kan fel fångas och korrigeras, eller varningsindikatorer ges för att säkerställa att kvalitetsstandarder och efterlevnadskriterier uppfylls hela tiden.
Flera köer och mappar möjliggör automatiserad omversionering av originaltillgångar för olika regioner och nätverksstandarder. Genom att använda det valfria DynApt-tillägget automatiseras omarbetning från långfilm till TV till webben, vilket bevarar dialogklarhet och möjliggör specifik LRA-målning om det krävs.
Konditionerade och omfattande textloggar, samt grafiska loggar är tillgängliga, vilket möjliggör detaljerad post-mortem analys och bevis på efterlevnadsregister.
Med möjlighet att utöka kapaciteten med upp till 16 övervakade mappar och köer och 16 behandlingstrådar, är AMB en framtidssäker lösning för vilken hektisk postproduktionsmiljö som helst.
För ingest och sändning
Automatisera bedömningen av inkommande tredjepartsresurser med lätthet. Valfri felrapportering och/eller korrigering säkerställer att acceptanskriterier uppfylls utan fel.
Helt utbyggbar med upp till 16 behandlingstrådar och 16 mappar som kan upprätthålla individuella efterlevnadskriterier, kan AMB skalas för att hantera hög genomströmning.
Med förmågan att automatiskt skicka samma fil till flera köer är AMB perfekt för omarbetning för flera regioner och spelmiljöer inklusive film, TV och internetströmmar från en enda originaltillgång.
Dolby E, MXF och ProRes-tilläggsalternativ möjliggör nativ hantering av ljudet inom behållaren. Full metadata-support, inklusive överskrivningar, säkerställer smidig övergång av filer genom större MAM-system.
Features
- Typically over 100x real-time
- Multiple file formats supported
- Scalable modular architecture
- Loudness and upmix options
- Automated log generation
System Requirements
macOS
Windows


